Існує окремий клас ноутбуків, який умовно називають заміною десктопа. Це завжди потужні великі та масивні ноутбуки з компонентами, що за продуктивністю зрівнюються з потужними ігровими стаціонарними ПК. Такі ноутбуки зазвичай купують за умови регулярних переїздів. Або якщо регулярно потрібен потужний ноутбук саме з великим екраном. MSI випустила свою оновлену лінійку ігрових ноутбуків з актуальними відеоприскорювачами NVIDIA GeForce RTX 5000 серії. Сьогодні у редакції gg новий MSI Raider 18 HX AI A2XW, який саме можна віднести до класу заміни десктопів. Він отримав топовий процесор Intel, відеоприскорювач NVIDIA RTX 5080 Laptop та великий Mini LED дисплей. Сьогодні ми розповімо про нього детальніше.
Зміст огляду MSI Raider 18 HX AI A2XW:
- Що в комплекті з MSI Raider 18 HX AI A2XW?
- Що із зовнішнім виглядом та конструкцією MSI Raider 18 HX AI A2XW?
- Наскільки зручно користуватись MSI Raider 18 HX AI A2XW?
- Наскільки якісний екран MSI Raider 18 HX AI A2XW?
- Що з продуктивністю та автономністю MSI Raider 18 HX AI A2XW?
- У сухому залишку
Що в комплекті з MSI Raider 18 HX AI A2XW?
Огляд MSI Raider 18 HX AI A2XW: дизайн
MSI Raider 18 HX AI A2XW постачається у відносно невеликій (зважаючи на розміри самого ноутбука) коробці чорно-червоного кольору. Попри високу ціну, ніяких бонусів у комплекті чекати не варто. Набір стандартний: сам ноутбук, масивний блок живлення потужністю 400 Вт, силовий кабель та уся необхідна документація.
Що із зовнішнім виглядом та конструкцією MSI Raider 18 HX AI A2XW?
Огляд MSI Raider 18 HX AI A2XW: дизайн
MSI Raider 18 HX AI A2XW — великий та важкий ноутбук, що і не дивно, зважаючи на 18-дюймовий дисплей та надпотужні компоненти всередині. Корпус зроблено переважно з пластику чорного кольору з невеликою кількістю червоних акцентів. Класичне поєднання кольорів для ігрової моделі. Топкейс, навіть не зважаючи на чорний пластик, не маркий. Покриття не дуже активно збирає відбитки пальців. Завдяки великим розмірам, окрім клавіатури й тачпада, на топкейсі є ще декілька важливих елементів. Над клавіатурним блоком розташовано дві вентиляційні зони. З боків ближче до користувача розмістилось два з шести динаміків аудіосистеми ноутбука. Праворуч трохи нижче клавіатури є окремий, не вбудований у кнопку сканер відбитків пальців для ідентифікації власника.
На передній грані ноутбука розташувалась тонка смужка з RGB-підсвічуванням, яке можна налаштувати за допомогою фірмового програмного забезпечення. Це виключно декоративний елемент, хоча теоретично його можна було б використати для індикації. Наприклад, рівня гучності чи заряду акумулятора.
Огляд MSI Raider 18 HX AI A2XW: дизайн
Верхня кришка MSI Raider 18 HX AI A2XW металева. Вона приємного темно-сірого кольору з матовим покриттям. Відбитки на ній практично не залишаються. Посередині — логотип ігрової лінійки MSI у вигляді дракона з RGB-підсвічуванням.
Огляд MSI Raider 18 HX AI A2XW: дизайн
Роз'єми розташовано і на бічних гранях, і позаду. Як і велика кількість вентиляційних отворів. На лівій грані, окрім вентиляційної зони з червоними декоративними елементами, розташовані два USB Type-A 3.2 Gen 2, а також кардрідер для карт формату SD.
Огляд MSI Raider 18 HX AI A2XW: дизайн
На правій грані — аналогічні вентиляційні отвори, комбінований 3,5-мм аудіороз'єм, ще один USB Type-A 3.2 Gen 2, 2 х Thunderbolt 5 з пропускною здатністю до 120 Гбіт/с та підтримкою DisplayPort 2.1 та Power Delivery 3.1.
Огляд MSI Raider 18 HX AI A2XW: дизайн
На задній грані — ще дві вентиляційні зони, гніздо для Kensington Lock, проприєтарний роз'єм для блоку живлення, HDMI 2.1 (8K @ 60 Гц / 4K @ 120 Гц), а також мережевий Ethernet 2.5 Gbps.
Огляд MSI Raider 18 HX AI A2XW: дизайн
Рамки по периметру екрана MSI Raider 18 HX AI A2XW доволі тонкі, як і в більшості сучасних ігрових моделей. Над екраном під загальним склом — FullHD веб-камера з індикатором роботи, двома мікрофонами та механічною шторкою, а також інфрачервона камера для ідентифікації власника. Тож у користувача є вибір між розпізнаванням обличчя та скануванням відбитка пальців.
Огляд MSI Raider 18 HX AI A2XW: дизайн
На нижній кришці MSI Raider 18 HX AI A2XW багато отворів для охолодження, гумових ніжок та гвинтів для кріплення кришки. Посередині — назва лінійки Raider та чотири декоративні червоні вставки. Єдиний не дуже приємний момент — один з гвинтів закритий заводською пломбою. Тож схоже, що користувач втратить гарантію при самостійному апгрейді. А він передбачений: окрім двох слотів для оперативної пам'яті, ноутбук має два роз'єми для SSD-накопичувачів формату M.2. Один NVMe PCIe Gen4 та один нового стандарту NVMe PCIe Gen5. І у нашій конфігурації останній залишили вільним.
Огляд MSI Raider 18 HX AI A2XW: дизайн
MSI Raider 18 HX AI A2XW не призначений для регулярного транспортування, на що натякають габарити 404x307.5x32.05 мм та вага 3.6 кг. У звичний рюкзак ноутбук не поміститься. Але нагадаємо, це — умовна заміна десктопа, тож і не передбачає щоденного перевезення. Виглядає ноутбук приємно: так, зовнішність "ігрова", але водночас не занадто яскрава, своєрідний баланс. Якість збірки чудова.
Наскільки зручно користуватись MSI Raider 18 HX AI A2XW?
Огляд MSI Raider 18 HX AI A2XW: ергономічність
Дисплейний блок MSI Raider 18 HX AI A2XW закріплено двома масивними шарнірами. Хід плавний і рівномірний, дисплей добре фіксується у потрібному положенні та практично не тремтить. Ноутбук можна відкрити приблизно на 130°, чого достатньо для моделі, який не буде часто транспортуватись. Ноутбук отримав повнорозмірну клавіатуру з додатковим цифровим блоком. Розкладка близька до стандартної. Ряд функціональних кнопок зменшених розмірів, після F12 розміщені Scroll Lock, Insert, Delete, Print Screen, PgUp/Home, PgDn/End. Закінчується ряд кнопкою живлення. Решта кнопок повнорозмірні, включно з навігаційним блоком. Він не відділений від решти клавіш, тому правий Shift трохи зменшений. Загалом, за час користування якихось проблем з хибними натисканнями не було, тому можна сказати, що розкладка цілком вдала.
Огляд MSI Raider 18 HX AI A2XW: клавіатура
Клавіатура, вже традиційно для ігрових моделей MSI, була розроблена разом з компанією SteelSeries. Хід клавіш в міру м'який, при цьому інформативний. Є можливість індивідуального налаштування підсвічування для кожної клавіші.
Огляд MSI Raider 18 HX AI A2XW: клавіатура
Тачпад — не найсильніша сторона ноутбука. Він середніх розмірів, такі ми звикли бачити частіше в ультрапортативних моделях. Площа топкейса дозволяла зробити його значно більшим. Але перед нами ігровий ноутбук, який передбачає використання мишки. Тачпада вистачить для базових операцій, але бажання підключити мишку виникає.
Огляд MSI Raider 18 HX AI A2XW: тачпад
Наскільки якісний екран у MSI Raider 18 HX AI A2XW?
Огляд MSI Raider 18 HX AI A2XW: екран
Однією з найсильніших сторін ноутбука MSI Raider 18 HX AI A2XW є його екран. Це — 18-дюймовий MiniLED з роздільною здатністю UHD+ (3840x2400), співвідношенням сторін 16:10 та частотою оновлення 120 Гц. Звісно, така роздільна здатність не обов'язкова для ігрової моделі, адже при грі з такою роздільною здатністю вимоги до системи та навантаження значно більші. Але для контентмейкерів буде доречним. Тепер повернемось до MiniLED. Фактично, використовується якісна IPS-матриця, але замість звичного підсвічування по краях використовується своєрідна матриця з мініатюрних світлодіодів, які можуть вмикатись і вимикатись індивідуально (локальне затемнення). Це дає справжній чорний колір, високу контрастність та яскравість. З мінусів — навколо невеликих об'єктів можуть бути ореоли. MSI стверджує, що екран має колірне охоплення 100% простору DCI-P3, а пікова яскравість складає 1000 кд/м2. Дисплей має сертифікацію VESA DisplayHDR 1000. У налаштуваннях є різні режими для ігор, офісу, а також варіанти колірного охоплення.
Екран дійсно справляє чудове враження: максимальні кути огляду, великий запас яскравості та надзвичайно насичена картинка, що нагадує OLED екрани. Апаратні вимірювання проводились у режимі DCI-P3. Максимальна яскравість склала 654.845 кд/м2. Покриття колірного простору значно ширше за sRGB, а показники колірної температури та складових RGB близькі до еталонних значень. Є зовсім невеликий перехил до холодних відтінків.
Що з продуктивністю та автономністю MSI Raider 18 HX AI A2XW?
В MSI Raider 18 HX AI A2XW встановлено актуальні дуже потужні компоненти. У якості процесора встановлено флагманський 24-ядерний Intel Core Ultra 9 275HX сімейства Arrow Lake, що виробляється за TSMC N3B техпроцесом. Він містить 8 продуктивних ядер з частотою до 5,4 ГГц, 16 енергоефективних ядер до 4,6 ГГц та блок Intel AI Boost NPU продуктивністю 13 TOPS. 36 МБ кеш. Базовий рівень TDP — 55 Вт, Boost — у даному випадку до 85 Вт. Вбудований графічний прискорювач Intel Graphics має 8 ядер, частота до 2.0 ГГц. Оперативна пам'ять — 64 ГБ DDR5-6400 (2х32 ГБ), працює у двоканальному режимі, максимальний об'єм — 96 ГБ. Бездротові інтерфейси: Bluetooth 5.4 та швидкий Wi-Fi 7(802.11be) (потрійний діапазон) 2х2, також є дротовий Ethernet 2.5 Gbps, що дуже доречно у випадку ноутбука, який стоятиме переважно на одному місці. Як дискретний відеоприскорювач використовується топова NVIDIA GeForce RTX 5080 Laptop. TGP: до 175 Вт. Частота — до 2287 МГц з Dynamic Boost. Обсяг відеопам'яті 16 ГБ GDDR7. Ноутбук оснащений мультиплексором MUX Switch для прямого підключення відеокарти до дисплея для зменшення затримки та збільшення продуктивності. Максимальна загальна потужність на процесор та відерокарту може сягати 260 Вт.
Синтетичні тести продуктивності MSI Raider 18 HX AI A2XW
MSI Raider 18 HX AI A2XW — один з найпотужніших ноутбуків, що зараз доступні. Тож не дивно, що в усіх тестах продуктивності він демонструє дуже високу продуктивність, що подекуди може перевершувати стаціонарні ігрові системи. Тож термін "заміна десктопа" цілком доречний у цьому випадку.
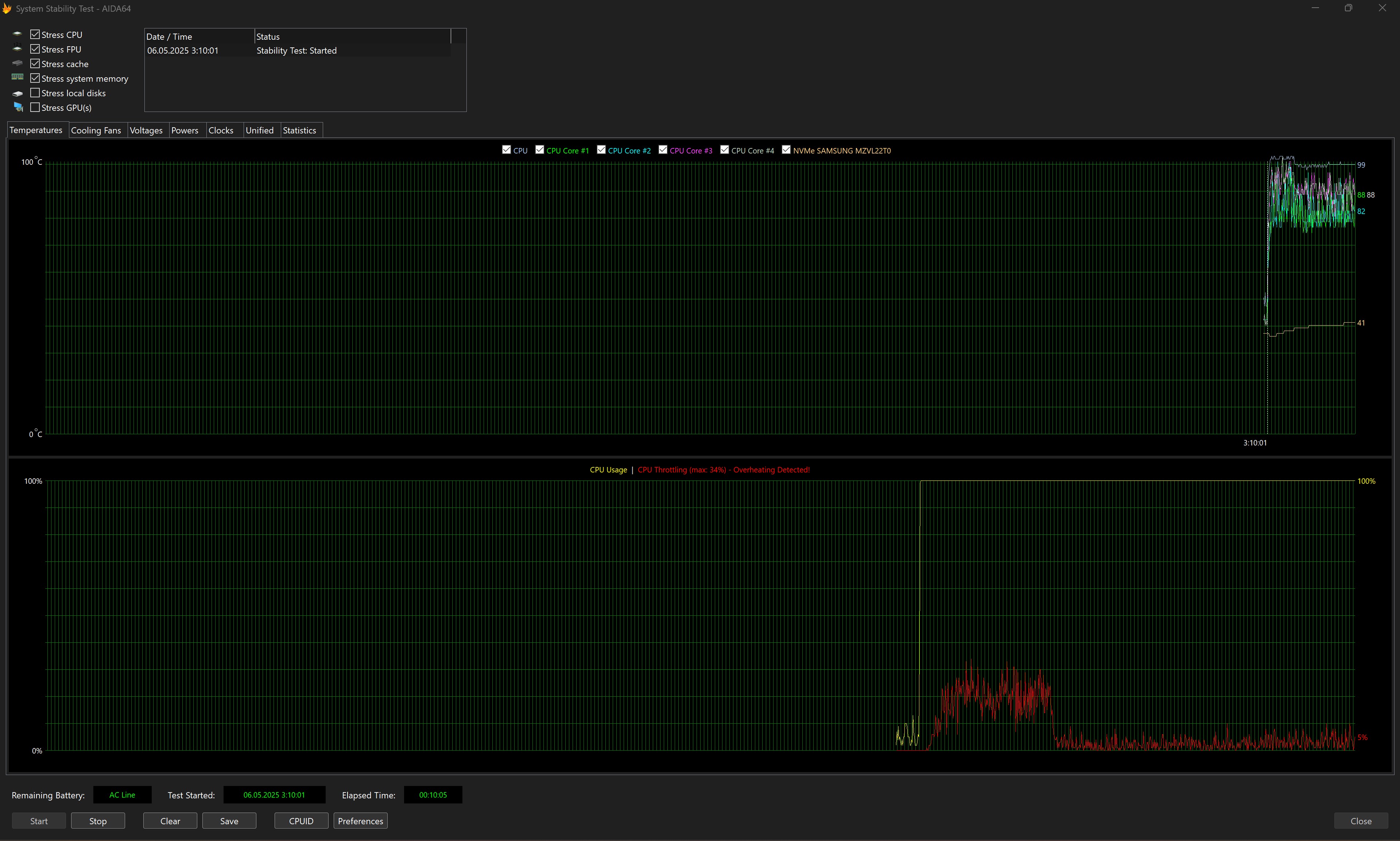
Охолодження та стабільність роботи MSI Raider 18 HX AI A2XW
Система охолодження MSI Raider 18 HX AI A2XW включає два великих вентилятори та сім теплових трубок. Включно з окремою для накопичувача SSD NVMe PCIe Gen5.
Стрес-тест AIDA64 показав, що за максимального навантаження процесор спочатку гріється навіть трохи більше, ніж 100° і спостерігається тротлінг до 34%. Далі система стабілізується, температура процесора тримається трохи нижче 100°, тротлінг вже у межах 5%. При цьому середня частота процесора становить 4.66 ГГц, що дуже непогано. Потенційним власникам ноутбука варто мати гарнітуру, адже при високому навантаженні система охолодження працює дуже гучно.
Накопичувач MSI Raider 18 HX AI A2XW
MSI Raider 18 HX AI A2XW має два слоти SSD формату M.2. Один з інтерфейсом NVMe PCIe Gen4, інший — NVMe PCIe Gen5. У конфігурації на огляді був встановлений один накопичувач виробництва Samsung обсягом 2 ТБ з інтерфейсом PCIe Gen4 x4 NVMe, тож можливості нового інтерфейсу протестувати не вдалось.
Хоча встановлений накопичувач і демонструє хорошу швидкість роботи. До 6900 МБ/с під час зчитування даних, та близько 5100 МБ/с при записі.
Продуктивність в іграх MSI Raider 18 HX AI A2XW
Грати з нативною роздільною здатністю — сумнівний вибір, адже при умовному 2560 x 1600 картинка критично не погіршиться, натомість можна буде отримати більше FPS. Але нам було цікаво, як такі компоненти впораються саме з нативним UHD+ (3840x2400), налаштування "викручувались" на максимум. Загалом, з DLSS усі вибагливі ігри йдуть з 60+ FPS.
- Cyberpunk 2077. Максимальні налаштування, включно з трасуванням шляху. DLSS в автоматичному режимі з генеруванням кадрів. 60-80 FPS
- Starfield. Максимальні налаштування. DLSS у режимі якості. 60-70 FPS
- S.T.A.L.K.E.R. 2. Епічні налаштування: близько 70-80 FPS.
- Dead Space Remake. Ультра налаштування: 140-150 FPS, подекуди з просадками до 120 FPS.
- Indiana Jones and the Great Circle. Supreme пресет: 60-70 FPS.
Автономність MSI Raider 18 HX AI A2XW
MSI Raider 18 HX AI A2XW отримав акумулятором на 99 Втг. Це — найбільший можливий показник для ноутбуків згідно з вимог деяких регуляційних агенств, включно з FAA (Федеральне авіаційне управління США). Але, зважаючи на потужність компонентів та великий екран, видатної автономності чекати не варто. Та вона і не є ключовим параметром подібних ноутбуків.
Огляд MSI Raider 18 HX AI A2XW: автономність
Аудіосистема Огляд MSI Raider 18 HX AI A2XW
У MSI Raider 18 HX AI A2XW встановлено аудіосистему, що складається з 6 динаміків потужністю 2 Вт кожен, включно з двома низькочастотними. Наскільки це можливо у випадку з динаміками такого розміру. MSI вже давно співпрацює з данською компанією Dynaudio при розробці аудіосистем для своїх ноутбуків. Важко сказати, у якому саме вигляді реалізується ця співпраця. Але звучить ноутбук дійсно добре, є певна кількість низьких частот. І запас гучності дуже непоганий, що важливо для ігрових моделей з гучними системами охолодження.
Огляд MSI Raider 18 HX AI A2XW: звук
Програмне забезпечення MSI Raider 18 HX AI A2XW
Для налаштування MSI Raider 18 HX AI A2XW використовується три основних застосунки. MSI Center відповідає за усі основні налаштування системи, включно з режимами роботи, відеоприскорювача (MUX Switch), AI Engine (автоматичне підлаштування роботи системи під поточні завдання), моніторинг та діагностика системи тощо.
Застосунок SteelSeries призначений для налаштування клавіатури та підсвічування:
І застосунок Nahimic для налаштування звучання.
У сухому залишку.
MSI Raider 18 HX AI A2XW — чудовий представник категорії великоформатних, потужних ноутбуків, які можуть замінити стаціонарний ігровий ПК. Ноутбук отримав чудової якості 18-дюймовий MiniLED екран з частотою оновлення 120 Гц та доволі точною передачею кольорів, дуже продуктивні компоненти, зручну повнорозмірну клавіатуру з RGB-підсвічуванням, хороший набір сучасних роз'ємів, включно з Thunderbolt 5 та якісну аудіосистему з шести динаміків. Потужності ноутбука вистачає і для ігор, і для будь-яких робочих задач, запасу продуктивності вистачить ще на декілька років. З мінусів можна виділити хіба що високу ціну (що типово для подібних ноутбуків), а також гучну систему охолодження при максимальних навантаженнях.
MSI Raider 18 HX AI A2XW
Продуктивна заміна десктопа
Ігровий 18-дюймовий ноутбук з топовим процесором Intel Core Ultra 9 275HX, дискретною відеокартою GeForce RTX 5080 Laptop, 64 ГБ ОЗП, швидким SSD на 2 ТБ та стильним дизайном з RGB-підсвічуванням
Rozetka Telemart KTC
5 причин купити MSI Raider 18 HX AI A2XW:
- відмінний 18-дюймовий MiniLED-дисплей;
- висока продуктивність;
- якісна аудіосистема з 6 динаміками;
- зручна повнорозмірна клавіатура;
- велика кількість сучасних портів, включно з Thunderbolt 5 та кардрідером.
2 причини не купувати MSI Raider 18 HX AI A2XW:
- висока ціна;
- гучна система охолодження.
| Технічні характеристики MSI Raider 18 HX AI A2XW | |
|---|---|
| Дисплей | 18 дюймів, 2560х1600 (16:10), IPS, 240 Гц, 3 мс, G-Sync |
| Розміри | 3354x268x30.8 мм |
| Вага | 3.6 кг |
| Операційна система | Windows 11 |
| Процесор | Intel Core Ultra 9 185H (до 5.4 ГГц), 24 (8+16) ядер, 24 потоки, (Arrow Lake) |
| ОЗУ | 64 ГБ DDR5-6400 |
| Графіка | nVidia GeForce RTX 5080 Laptop, 16 ГБ GDDR7, Intel Graphics 1.9 ГГц |
| Накопичувач | 2 ТБ M.2 PCIe Gen4 x4 NVMe SSD |
| Комунікації | Wi-Fi 7 (802.11be), Bluetooth 5.4 |
| Роз'єми | 1xHDMI 2.1, 3xUSB 3.2 Gen 2 Type-A, 2xThunderbolt 5 (DisplayPort, Power Delivery, G-Sync), RJ-45, 3.5 мм аудіо |
| Веб-камера | FullHD |
| Батарея | 90 Втг |
| Додатково | ІЧ-камера |

Для тих, хто хоче знати більше:
- Огляд ASUS ROG Strix SCAR 18 (2024)
- Огляд ASUS ROG Zephyrus G14 (2023): геймерський чемпіон у легкій вазі
- Огляд Acer Predator Helios 16
- Огляд ASUS Zenbook Pro 14 OLED (UX6404): компактний ноутбук з Intel Core i9 та GeForce RTX 4060
- Огляд Lenovo Legion Pro 7: потужний ігровий ноутбук з Intel Core i9 та RTX 4090

